Mini标签页
返回旧版
正规流量卡领取!
外卖红包每日领!
全网热点
知客热榜
设为主页
未登录
登录后即可体验更多功能
登录
注册
找回密码
未登录
登录后即可体验更多功能
登录
注册
找回密码
首页
•
专业工具
•
运营
•
知微事见
知微事见
4年前更新
39,106
0
0
收藏
0
全互联网社会热点、舆情聚合平台,热点&舆情大数据监控,最深度的事件真相解读
所在地:
中国
收录时间:
2022-01-15
打开网站
手机查看
运营
知微事见
打开网站
网站介绍
全互联网社会热点、舆情聚合平台,热点&舆情大数据监控,最深度的事件真相解读
“知微事件”是一个“可视化做得十分优秀的热点聚合神站,可以帮助新媒体人直观的看到热点内容的影响力,对于热爱吃瓜的群众而言,这里无疑是新媒体人获取素材资讯的好地方,让大家可以根据大数据分析快速锁定最具爆发性的热点事件获得流量,重点是该站仅需注册即可免费使用~
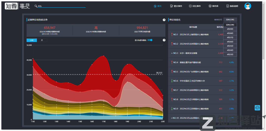
通常全网较具流量的热点都呈现在了首页的右侧,用户可以根据需要进行时间筛选。而点击进入就能够直观的看到所选热点的各项参数,可谓是简洁明了。
在“事件库”中我们还可以对相关的“热点类别”进行个性化筛选,选择相对应的版块即可瞬间获取到数据,这里小柒选择了娱乐圈作为测试代表。一般常年霸榜该站Top前十的通常都是娱乐圈吃瓜热点事件,但由于最近口罩的特殊性,娱乐圈的热度比较难进Top前十。
如果你刚好看到两个热点事件都相当不错,但却想认真对比数据筛选出最优的事件,却不好快速判断之时,相信“对比事件功能”肯定能够很好的帮助到你,通过对比便可直观的看到两者的数十项参数的不同,最后再根据我们的主观分析去选择即可。
打赏
赞
微海报
分享
相关导航
亿欧智库 - 研究报告
由亿欧智库提供的行业报告
Mob研究院 - 行业洞察报
由Mob研究院提供的行业洞察报告
移动观象台—数据报告
由移动观象台提供的互联网行业报告
百度指数
百度关键词搜索趋势
美寄词云
文字云、照片墙在线生成器
BiliOB观测者
B站历史数据统计、分析和查询
营销运营思维导图
77份 营销运营思维导图(电商、运营、直播、文案、社群、引流、短视频...)
七麦数据
七麦数据是国内专业的移动应用数据分析平台
暂无评论
您必须登录才能参与评论!
立即登录
暂无评论...
搜索:
热门网址
标签云
网址
日榜
周榜
月榜
114查询
114查询为您提供:常用114电话号码查询服务、免费提供中国企事业单位、企业、商家的名称、电话和地址等常用信息查询,114电话查询就在中国114黄页网!
有趣的站点合集
本页收录的是,一些网络上有趣的站点,很多网站很有创意;喜欢猎奇的朋友可以来看看!
全网盘搜索
一款绿色搜索网盘网站
NCE Flow
新概念英语在线点读
字幕说
在线文字转语音、视频合成、音文对齐工具,免费基本够用
古诗句网
古诗句网为大家提供中国古诗词大全,包括历代古诗词原文欣赏、古诗词经典翻译以及古诗词鉴赏和评论,也是一个提供诗词名句鉴赏和古文赏析的实用古诗词网站(gushiju.net)。
Remove抠图
Remove抠图集合一键抠图、去水印、换天空、黑白上色等10项AI黑科技,完全免费免登录。3秒出图,立即拯救废片!
手机应用分享站集合
本页收录一些汇总了很多软件应用的资源,在这里可以发现很多新奇有趣而又实用的网站、应用等
大牌小样特价领!
ZZ123 音乐网
一个可以免费下载抖音、DJ、老歌、最火、古风、语种等音乐的网站
查看完整榜单
反馈
让我们一起共建文明社区!您的反馈至关重要!
已失效
重定向&变更
已屏蔽
敏感内容
其他
提交反馈
网址
网址
文章
软件
书籍